Glances es un programa desarrollado en Python que nos permite visualizar en una única pantalla una gran cantidad de información recopilada de nuestra máquina Linux.
Para instalarlo será tan sencillo como introducir el siguiente comando:
curl -L https://bit.ly/glances | /bin/bash
Para iniciarlo simplemente hay que escribir «glances» en el terminal:
glances

Como podéis observar nos proporiconará información acerca de la CPU, RAM, SWAP, tráfico en nuestras interfaces de red, número de conexiones activas, espacio libre, escritra y lecturas de discos, temperatura, procesos…
También podemos consultar toda esta información desde otro equipo iniciando el servicio web de Glances:
glances -w
Aparecerá el siguiente mensaje indicando que está escuchando por el puerto «61208«
Glances Web User Interface started on http://0.0.0.0:61208/
Accedemos vía web poniendo la IP del equipo mas el puerto: 192.168.1.112:61208

Si queremos visualizar estos datos desde Grafana primero deberemos instalar InfluxDB:
sudo apt-get update
sudo apt-get upgrade
wget -qO- https://repos.influxdata.com/influxdb.key | sudo apt-key add -
En este caso al ser una Raspberry con Raspbian Buster introduciremos el siguiente comando para añadir el repositorio:
echo "deb https://repos.influxdata.com/debian buster stable" | sudo tee /etc/apt/sources.list.d/influxdb.list
Procedemos a instalarlo:
sudo apt install influxdb
Habilitamos el servicio:
sudo systemctl unmask influxdb
sudo systemctl enable influxdb
sudo systemctl start influxdb
Iniciamos el servicio:
service influxdb start
A continuación iniciamos influxdb para crearnos una base de datos:
influx
Creamos la base de datos para Glances:
CREATE DATABASE glances
Procedemos a configurar la parte de Grafana para vincularlo con Influx:

Lo configuramos con los siguientes parámetros:

Descargamos los siguientes ficheros de los repositorios de Glances:
wget https://raw.githubusercontent.com/nicolargo/glances/master/conf/glances-grafana.json
wget https://raw.githubusercontent.com/nicolargo/glances/master/conf/glances.conf
Iniciamos Glances pero esta vez como parámetro el fichero que acabamos de descargar:
glances -C glances.conf --export influxdb
Importamos el fichero para el dashboard de Glances:


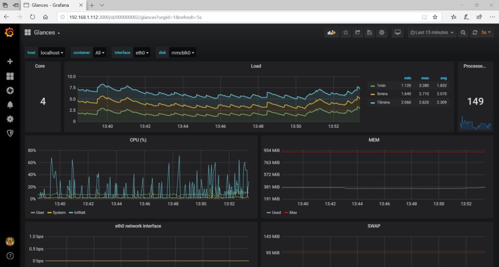
Una vez importado podremos visualizar todos los datos:

